Generic GoLang internals instrumentation
Usage;
package main
import "github.com/samarudge/go-stats"
func main(){
gostats.Start("statsd-host:8125", 10, "application-name")
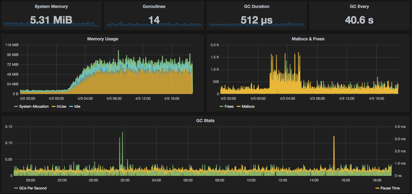
}For a sample Grafana dashboard see graphite.json
Metrics exported;
| Metric | Source | Description | Unit |
|---|---|---|---|
| cgo.calls | runtime.NumCgoCall() | Number of Cgo Calls | calls per second |
| gc.pauseTimeMs | runtime.ReadMemStats | Pause time of last GC run | MS |
| gc.pauseTimeNs | runtime.ReadMemStats | Pause time of last GC run | NS |
| gc.period | runtime.ReadMemStats | Time between last two GC runs | MS |
| gc.perSecond | runtime.ReadMemStats | Number of GCs per second | runs per second |
| goroutines.total | runtime.NumGoroutine() | Number of currently running goroutines | total |
| memory.counters.Frees | runtime.ReadMemStats.Frees | Number of frees issued to the system | frees per second |
| memory.counters.Mallocs | runtime.ReadMemStats.Mallocs | Number of Mallocs issued to the system | mallocs per second |
| memory.heap.Idle | runtime.ReadMemStats.HeapIdle | Memory on the heap not in use | bytes |
| memory.heap.InUse | runtime.ReadMemStats.HeapInuse | Memory on the heap in use | bytes |
| memory.objects.HeapObjects | runtime.ReadMemStats.HeapObjects | Total objects on the heap | # Objects |
| memory.summary.Alloc | runtime.ReadMemStats.Alloc | Total bytes allocated | bytes |
| memory.summary.System | runtime.ReadMemStats.HeapSys | Total bytes acquired from system | bytes |
More documentation coming soon...
